首页
关于我们
公司简介
企业文化
智能制造
资质荣誉
技术实力
联系我们
产品中心
流量仪表
压力仪表
物位仪表
温度仪表
安全仪表
电量仪表
分析仪表
显控仪表
新闻资讯
视频中心
公司新闻
行业新闻
解决方案
水和污染
化工制药
矿产冶金
设备制造
生命科学
食品饮料
科研究所
公用工程
服务支持
技术热线与支持
常见问答
资料下载
意见反馈
招贤纳士
员工福利
员工风采
招聘职位
华电VR
中文
English
Español
Português
Русский
麦克传感为工业废水监测提供专业的测量仪表,同时也为污水处理厂、处理设备提供专业的监测方案。
污水处理设备监测
工业废水监测
污水管道
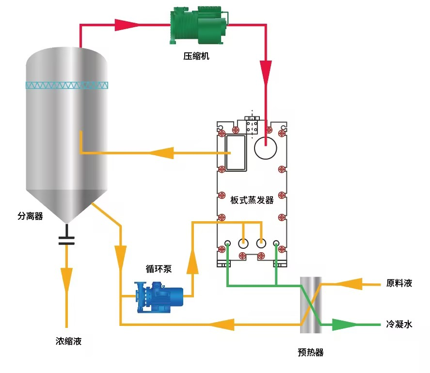
MVR蒸发器
污水管网能效提升工程
热式气体质量流量计应用于沼气曝气测量控制